Best AI Use Cases With Google Analytics 4 for 2026
Feb 19, 2025
/
Maisha R.
/
14min read
Google Analytics has undergone a significant upgrade, especially in regard to its artificial intelligence (AI) features.
While Universal Analytics already provided a robust foundation, Google Analytics 4 (GA4) AI takes it to the next level. For one, its predictive capabilities let you understand your customers so well that you can anticipate their next move.
This new shift away from Universal Analytics opens up opportunities for deeper analytics and actionable insights to sharpen your marketing strategies.
This article will guide you through leveraging GA4 AI to elevate your data analytics, from audience segmentation to predictive trends. Whether you’re an avid user or a newcomer to the Google Analytics platform, there’s much to gain from its AI-driven capabilities.
How AI Enhances GA4
Artificial intelligence has long been a part of Google Analytics, first appearing in Universal Analytics as Analytics Intelligence. This tool provided users with insights into their website or app performance.
Google Analytics 4 takes this further by utilizing machine learning to simplify data interpretation. Plus, gaining automated insights into how a website performs is much more user-friendly.
Instead of navigating through multiple analytics menus, you can simply use the search bar to ask simple questions like, “Which countries contributed the most buyers?”
In response, Analytics Intelligence scans the data to present a list of countries generating the most conversions.
GA4 also has an Insights & recommendations section. It can highlight notable changes or opportunities that deserve your attention – such as if a particular product page is experiencing unusually high purchases.
Additionally, GA4 uses the same machine learning algorithms behind Analytics Intelligence to power other features, like predictive metrics. This tool can forecast future user behavior to optimize sales-driven campaigns.
Use Cases of AI in Google Analytics 4
Let’s delve into the practical applications of GA4’s AI in digital marketing.
Anomaly Detection and Issue Resolution
Similar to Universal Analytics’ version, GA4 AI uses machine learning to identify trends that are unexpected in website traffic and user behavior – otherwise known as anomalies.
For example, GA4’s automated insights can flag a sudden surge or drop in traffic from a specific country or region. In the context of a purchase event, a sharp spike or dip in sales can also trigger the anomaly detection system.
It’s also possible to create and manage custom insights to monitor specific metrics or events. As a result, you can pinpoint issues and adapt your marketing efforts accordingly.
Suggested Reading
How to Analyze Website Performance to Increase Traffic and Enhance User Experience
How to Reduce Bounce Rate and Increase Conversions, Loyalty, and Brand Awareness
Audience Segmentation and Personalization
GA4 lets you break down your audience into segments based on key attributes like demographics and user behavior. You can use these automated insights to implement personalized content delivery strategies more effectively.
Say you’re an eCommerce website owner creating a marketing campaign. Analytics Intelligence can help identify what type of buyers have made the most purchases based on age, gender, geographical location, previously bought products, and web pages they’ve visited.
From here, you can create a custom audience using this information to see how they respond to certain promotions. This targeted approach makes it easier to spend your budget more wisely, focusing on strategies that resonate with your target market.
Predictive Analytics for Conversion Optimization
GA4 elevates conversion optimization through the use of predictive metrics. This feature will help you focus on marketing efforts with high predicted revenue and low churn probability.
One tool that utilizes these metrics is called predictive audiences. With machine learning, it can pinpoint users who are more likely to complete a purchase or generate substantial revenue in the upcoming days. This way, you can allocate your marketing resources more efficiently.
Enhanced eCommerce Insights
For online businesses, GA4 is not just great for optimizing conversions. Its AI eCommerce insights can help with other aspects, like inventory management.
By analyzing past sales data and timing, GA4 helps forecast demand, ensuring you’re neither overstocked nor understocked.
Pricing is another area where GA4’s AI can be useful. You can tailor prices based on user location, past purchases, and browsing patterns to increase purchase probability.

How to Use AI in GA4
Let’s look at how to use Google Analytics Intelligence in more depth to track users, examine trends, and gain more insights about your digital marketing efforts.
1. Collect and Prepare Data
To use GA4 AI, you need to connect your website to Google Analytics for data collection. Check out our GA4 tutorial for step-by-step instructions on using the GA4 setup assistant. Our guide also covers uploading external data from CSV files for more detailed reporting.
On GA4, basic events like a user’s first visit are automatically collected with its default tracking code, so there’s no need for additional setup on your end.
To enable more comprehensive tracking for the AI, turn on Enhanced measurement in GA4. This feature captures a wide range of interactions without any additional coding, such as:
- Page views. Records every time a webpage is fully loaded.
- Scrolls. Logs the first time a user scrolls to the bottom of a web page.
- Outbound clicks. Captures each click that takes a user away from the current website.
- Site search. Observes each time a user lands on a search results page.
- Video engagement. Measures when the video starts, hits the 10–75% time markers, and finishes.
- File downloads. Tracks when users download documents, text, and audio or video files.
Follow these steps to activate enhanced measurement:
- On Google Analytics, click the Admin button on the bottom left. Make sure you’re on the Admin tab.
- Choose Data Streams → Web. Select a data stream.
- Toggle on Enhanced measurement and adjust the settings as you see fit.
To collect more data for Google Analytics 4, consider tracking custom events, which we’ll discuss in the next section.
2. Track Recommended or Custom Events and Conversions
GA4 automates some data preprocessing techniques, but consider exploring recommended and custom events for more tailored insights. These will feed the machine learning in Google Analytics to offer detailed reports and deeper insights into your website visitors:
- Recommended events. These are interactions that Google advises tracking for richer data analysis.
- Custom events. When Google’s automatically collected or recommended events don’t capture what you need, custom event tracking is your go-to option.
Setting up recommended and custom event tracking is quite similar. The key difference is that for custom events, you’ll need to create your own event name, while for recommended events, you should use the event names provided by Google.
Our GA4 tutorial covers the method for configuring both types of events.
When deciding which events to track on Google Analytics, start with a few and add more data as needed. This will help with efficient data analytics and not getting overwhelmed. Consider these questions:
- What are your business objectives? Do you want to increase sales, improve customer engagement, or something else?
- Who are your website visitors? Once you understand your audience, identify the events that are most relevant to them.
- What tracking strategies are your competitors employing? These can give you some ideas for your own website.
Another key element to monitor is conversions, which are significant user interactions on your site. In Universal Analytics, these were defined as goals.
In GA4, certain types of conversions have been predefined, though they vary depending on whether you’re tracking app or web data streams. Find them in the Google Analytics Admin → Conversions section.
You can also mark events as conversions manually by following these steps:
- Navigate to the Google Analytics Admin → Events on the sidebar.
- Identify the event that aligns with your business goals. Or, set up new events to track as conversions by selecting Create event.
- Turn on the Mark as conversion toggle next to the chosen event.
If you have Admin, Editor, or Analyst access to Google Analytics, consider creating custom insights to monitor and get notified of any unusual fluctuations in your conversions. This lets you respond swiftly to changes, optimizing both your strategies and user experience:
- At the Google Analytics homepage, scroll down to Insights & recommendations and click View all insights. Click Create.
- Here, use the suggested custom insights called Anomaly in daily conversions, and press Create selected.
To further configure and manage custom insights, click Manage on the Insights dashboard. Select a custom insight and click the three-dot button → Edit. Here, you can set its evaluation frequency, segment, metric, condition, and email notifications.
3. Integrate Cross-Channel Insights
Cross-channel integration means you collect data from various platforms, like search engines, ads, emails, and social media, for multichannel analytics. This way, you can see a user’s entire journey, from discovering your brand to becoming a customer.
For a detailed look at organic search metrics, link Google Search Console to your GA4 account. This lets you see where your site ranks in search results and which queries have the most clicks.
Suggested Reading
How to Submit Your Website to Search Engines and Start Ranking
To connect Google Search Console to GA4, follow these steps:
- On Google Analytics, go to Admin → Product Links → Search Console Links.
- Select the Link button. Then, click Choose accounts to pick an existing Search Console account. Press the Confirm button on the top.
- Click Next and choose your web data stream.
- Review the details and click Submit.
Linking a Google Ads account to GA4 is also possible to help optimize your ad spend and targeting strategies.
Here’s what you need to do to extract Google Ads-based data to GA4:
- Head to Admin → Product Links → Google Ads Links.
- Click the Link button and choose a Google Ads account. Then, tap the Confirm button and hit Next.
- Now, you will see the option to Enable Auto-Tagging, which will import Analytics conversions into Google Ads. You can activate it or leave it be and click Next.
- Review the settings and select Submit.
To gain AI insights from social media or email campaigns in GA4, it’s good to implement these best practices:
- Use UTM parameters. Add these to your social media or email campaign links for easier tracking.
- Set up GA4 events. Google recommends tracking whenever a user shares content on an external platform. Consider creating custom events for click-through rates from social media and email opens.
- Create GA4 custom audiences. This way, you can easily see how much your social media and email campaigns contribute to driving traffic and conversions. We’ll talk more about audience segmentation in the next section.
Suggested Reading
How to Use AI for PPC: Using AI to Create Personalized PPC Campaigns That Convert
8+ Best Social Media AI Tools and Ways to Use Artificial Intelligence in Social Media
4. Use AI-Powered Audience Segmentation
The more you understand your audience, the more effective your marketing campaigns will be. With Google Analytics Intelligence, you can leverage AI to generate insights about potential customers – from user engagement patterns to the likelihood of purchasing.
For instance, ask the tool “top age by total revenue” to determine which age groups have generated the most sales. Based on this information, you can delve deeper to identify the different devices they use, the channel they come from, the product types that interest them the most, and so on.
From here, you can create custom audiences to better identify trends and track users who align with your business objectives in Google Analytics.
To do this, go to Admin → Audiences → New audience in Google Analytics. Then, select Create a custom audience.
On the next page, include or exclude conditions that reflect your target demographics, behavior patterns, or other specific criteria. Give the audience a name and description.
Here’s an example of a custom audience of mobile female users from the US who are between 18-24 and have generated more than $500 in revenue in the past 30 days.
For more advanced AI-powered targeting, use predictive audiences. These use Google’s predictive metrics to forecast future user behaviors, like purchasing tendencies in the next seven days.
As a result, you can anticipate customer needs and tailor your marketing strategies accordingly for higher engagement and conversion rates.
Note that you need a sufficient amount of data to leverage this feature. You should have at least 1000 returning users triggering a particular condition like purchase and 1000 who did not in the last 28 days.
To use predictive audiences, do the following:
- Navigate to Admin → Audiences → New audience. In the Use a reference section, open the Predictive tab.
- You will find some predictive audience templates. They should be labeled as Ready to use.
- Customize the conditions further if needed. For example, edit the percentile of users with the most or least churn probability.
- Then, select Save.
Suggested Reading
How to Create an Ideal Client Profile for Your Small Business
5. Benchmark AI Insights Against Historical Data
GA4 AI can provide various data-driven insights, but it’s not perfect. When executing AI-powered campaigns, it’s vital to cross-reference their forecasts with real-world outcomes. Doing so elevates your AI-driven decision-making, helping you set realistic performance benchmarks.
On GA4, one way to compare the AI insights with reality is to use the comparison feature on the Reports page.
Let’s use an example. You’re an eCommerce website owner who wants to see how many people AI predicted to make a purchase and how many visitors actually converted in the past seven days.
For this, you will need to have an audience that groups all Purchasers and create the Likely 7-day purchasers predictive audience from the previous step.
Now, on the Reports page, follow these steps:
- On the right side of the page, adjust the date range – say August 1 to August 8.
- Below it, select the Edit comparison button. Click the three-dot icon on All Users and choose Edit comparison.
- Change the Value to Likely 7-day purchasers and press the Apply button.
- On the same panel, click + Add new comparison. Then, choose the following conditions and select Apply:
- Dimension. ‘Audience name.’
- Match Type. ‘exactly matches.’
- Value. ‘Purchasers.’
- Here’s what the Reports snapshot should look like:
Your comparison settings will stay active across different Report sections until you deactivate them. For instance, switch to the Traffic acquisition page to observe channel popularity among the user groups.
Additionally, feel free to compare more than two elements at once. The example below compares the previous data with people who abandoned their carts so that you can see AI’s predictive accuracy more clearly:
Another method is to use GA4’s explorations, which can visualize your Google Analytics reports. It lets you display your data in several formats:
- Cohort exploration. Discover the behavior and performance of certain cohorts, which is a group of users who share some common characteristics.
- Funnel exploration. Illustrate how users finish tasks on your website or app.
- Segment overlap. See relationships between different user segments.
- Path exploration. Understand how users interact with your website or app.
- User lifetime. Assess user behavior over their entire customer journey.
- Freeform. Freely visualize your data using the available tools.
To get started with explorations, click Explore on the left sidebar of Google Analytics and choose an exploration format.
You’ll land on the exploration canvas, which features two main tabs:
- Variables, where you can list the dimensions, metrics, and segments to use in the canvas.
- Settings, which include the configuration tools for the visualization.
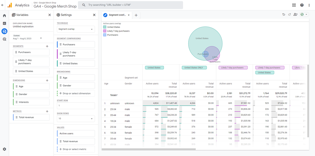
Now, let’s use the same example as the previous explanation.
For this, employ the Segment overlap template. On Variables, set the date range and add two segments – Likely 7-day purchasers and Purchasers. Feel free to add more segments, dimensions, and metrics as necessary.
Then, drag the two segments to the Segment comparisons section on Settings. Now, a Venn diagram will appear, showing the actual number of people who purchased according to AI’s predictions:
Adding more dimensions and metrics for a detailed analysis is also possible, like so:
6. Analyze User Journey
Understanding and optimizing the user journey is vital for any business. It helps identify weak spots in your engagement funnel, ensuring a smoother customer experience.
For instance, if new users commonly abandon their carts on your eCommerce website, you can pinpoint what needs fixing – the webpage layout or the checkout process.
Some GA4 features use AI-powered behavioral modeling for consent mode. It uses machine learning to analyze the actions of users who opt out of data collection.
As a result, you can get more insights while respecting data privacy – making GA4 a powerful analytics platform for user journey optimization.
Online store owners can navigate to Reports → Lifecycle → Monetization → User purchase journey report to analyze their customer journey. This reporting view will show where users leave at each funnel stage, letting you focus on areas needing improvement.
Bear in mind that this report uses a closed funnel, meaning you can’t adjust the steps involved. However, it’s possible to add dimensions to the view for comparison.
Another approach to examine the user journey is through funnel and path explorations.
Funnel exploration is similar to the user purchase journey report, but here, you can modify the steps. For example, add a payment information stage to assess how many customers exit the funnel at that point.
Path exploration takes a different angle by showing you the sequence of actions users take on your website or app.
This can be useful to understand website traffic patterns and trends. You can discover which pages new users visit immediately after landing on the homepage. Or, identify repetitive behavior that suggests users are getting stuck.
Path exploration is also excellent for focusing on specific user segments, like those from certain channels like Google Ads or social media. This will provide more refined insights to implement in your marketing strategy.
Tips for Effective AI Utilization in GA4
To maximize the benefits and mitigate the pitfalls, you need a robust strategy for AI data interpretation and use. Below are some tips for accomplishing just that in Google Analytics 4.
Leverage Predictive Metrics for Strategic Decisions
When planning a campaign or setting quarterly objectives, include GA4’s predictive metrics. These insights help tailor your strategies to likely future user behavior, increasing your odds of success.
For instance, if the AI analysis projects a 20% interest for a specific product category next month, consider proactively increasing the marketing budget, optimizing relevant landing pages, or boosting inventory levels for it.
Understand AI Outputs
While GA4’s AI-generated insights can offer valuable perspectives, it’s crucial to avoid taking its reporting at face value. Make an effort to understand the underlying algorithms and data that lead to these insights.
For example, Google Analytics’ predictive metrics use existing data to generate automated insights that forecast user behavior, such as potential purchases or site abandonment. It’s only effective when based on sufficient, relevant data.
Additionally, consider your expertise alongside AI for the most reliable insights. If needed, invest in AI education and training in your industry for more effective analysis.
Combine AI Insights with User Feedback
GA4 AI can generate vast amounts of quantitative data, but it can’t replicate the nuanced feedback gathered from customers. Instead of sifting through many data points, user feedback can quickly identify issues for targeted fixes.
Say your AI analytics share insights of high engagement but low conversion rates on a particular product page. Customer feedback can reveal that users find the checkout process troublesome.
Test AI-Generated Hypotheses
Before implementing significant changes based on AI insights, confirm their accuracy through A/B testing or similar methods.
For instance, if AI predicts that 30% of users will likely churn next month, try running A/B tests on retention emails, loyalty programs, or personalized offers. Measure which strategy most effectively reduces churn among a subset of users before releasing it to the entire user base.
This step minimizes risk and ensures that your AI-generated insights lead to real-world benefits.
Iterate and Optimize AI Models
AI models aren’t static. They should evolve as your business and data landscape change. That’s why setting an appropriate evaluation frequency to revisit your AI configurations is crucial.
For example, if you launch a new product line, update your AI models to include data from this new venture. Doing so ensures that they adapt to the business and can provide timely and relevant insights.
This iterative process also makes the AI increasingly precise, improving its predictive power over time.
Regularly Review and Refine Custom Alerts
After creating custom insights with email alerts in GA4, be sure to regularly review these settings.
Let’s say you have an alert for a sudden drop in website traffic. If you keep receiving notifications but find that regular fluctuations trigger them, then it’s time to refine the alert criteria.
Regular checks help avoid wasting resources on false positives, ensuring your actions are genuinely warranted.
Incorporating AI Tools with Google Analytics 4
Consider integrating third-party AI marketing tools as part of your AI integration strategies. This approach can enrich your marketing optimization efforts.
Hostinger’s AI Website Builder offers GA4 integration. It can complement your analytics with features like AI Heatmaps, giving you a more nuanced user behavior analysis.
For example, you could identify hot spots where users most frequently click. Then, cross-reference this with GA4 data to optimize those areas for better engagement or conversions.
The builder also includes AI Writer, a content generation tool that uses natural language processing to create SEO-friendly copy.
If GA4 reveals certain pages are underperforming, use this tool to quickly rewrite or optimize the content for better search engine visibility and user engagement.
For WordPress users, Hostinger’s WordPress website hosting offers a pre-installed MonsterInsights plugin that you can set up and activate during onboarding.
This extension allows connecting GA4 with your WordPress site and includes other handy features, like analytics for each web page performance.
Hotjar is another tool that can enhance your AI-powered analytics. It’s best known for its user feedback capabilities.
After integrating with GA4, leverage Hotjar’s AI to create targeted surveys to get more answers behind your quantitative data. This can give you a more comprehensive understanding of user behavior, especially when encountering anomalies in your data.
You can also connect GA4 with Optimizely, a platform designed for optimizing user experiences through A/B testing and experimentation.
The integration allows exporting web experimentation events and audience variations from Optimizely to Google Analytics. From there, use Optimizely’s AI features to fine-tune your marketing strategies.
Conclusion
The shift from Universal Analytics to GA4 has elevated Google’s data analytics capabilities. GA4’s artificial intelligence features offer website owners a more intuitive and powerful toolkit for understanding their users.
With GA4 AI, you can segment your audience for personalized marketing, predict user actions for proactive strategies, and detect anomalies that may require your attention. These features make it an invaluable tool for online business owners.
If you’re new to GA4 AI, here are ways to leverage it:
- Collect and prepare data. Connect your website with Google Analytics to collect the data you need. Get familiar with what metrics are automatically collected by Google Analytics.
- Track recommended or custom events and conversions. Set up event and conversion tracking to monitor trends and activities your business cares about the most.
- Integrate cross-channel insights. Extract data from Google Ads, Google Search Console, social media, and email campaigns to have a more comprehensive view of your users.
- Use AI-powered audience segmentation. Leverage GA4’s analytics intelligence to set up predictive audiences to anticipate future user behavior.
- Benchmark AI insights against historical data. Use the reporting view’s comparison feature and explorations to see how accurate AI’s insights are.
- Analyze user journey. GA4’s user purchase journey and exploration features can provide insight into what users go through from the first touchpoint to conversion.
Let us know your thoughts or questions about GA4 AI. Best of luck.
Suggested Reading
Prompt Engineering: What It Is and 15 Techniques for Effective AI Prompting + Tips
Best Large Language Models and How to Choose the Right One for Your Site
Top AI Statistics and Trends
Using AI with Google Analytics 4 FAQ
Let’s address some of the most frequently asked questions about using artificial intelligence in Google Analytics 4.
How Does GA4 Use Machine Learning?
Machine learning in Google Analytics powers its Analytics Intelligence, which can provide insights, detect anomalies, and provide automated recommendations about your site or app. This technology also drives predictive analytics to determine future user behavior.
What Is Google Analytics Intelligence in GA4?
In GA4, Google Analytics Intelligence is a toolkit that uses machine learning to offer insights and recommendations about your website or app. It can notify you of any anomalies or trends impacting your business performance.
Can AI Help With Conversion Optimization in GA4?
Yes, GA4 AI has features that assist conversion optimization, like predictive metrics and audiences. This can identify likely customer actions based on existing data, which you can use to increase sales or leads.
Are There Any Precautions to Consider When Using AI-Generated Insights?
While AI-generated insights can be incredibly useful, they shouldn’t be the sole basis for making decisions. It’s important to validate these insights through testing methods and to consider them in the context of your industry knowledge and expertise.
All of the tutorial content on this website is subject to Hostinger's rigorous editorial standards and values.
























